Ragow - Problem Internet - Pro Bürger Mittenwalde

hellblaues Quadrat
RO
unabhängig - dem Bürger verpflichtet
P
ÜRGER
B
unabhängig - dem Bürger verpflichtet
Mittenwalde
Mittenwalde
Mittenwalde
Pro Bürger Mittenwalde
Direkt zum Seiteninhalt
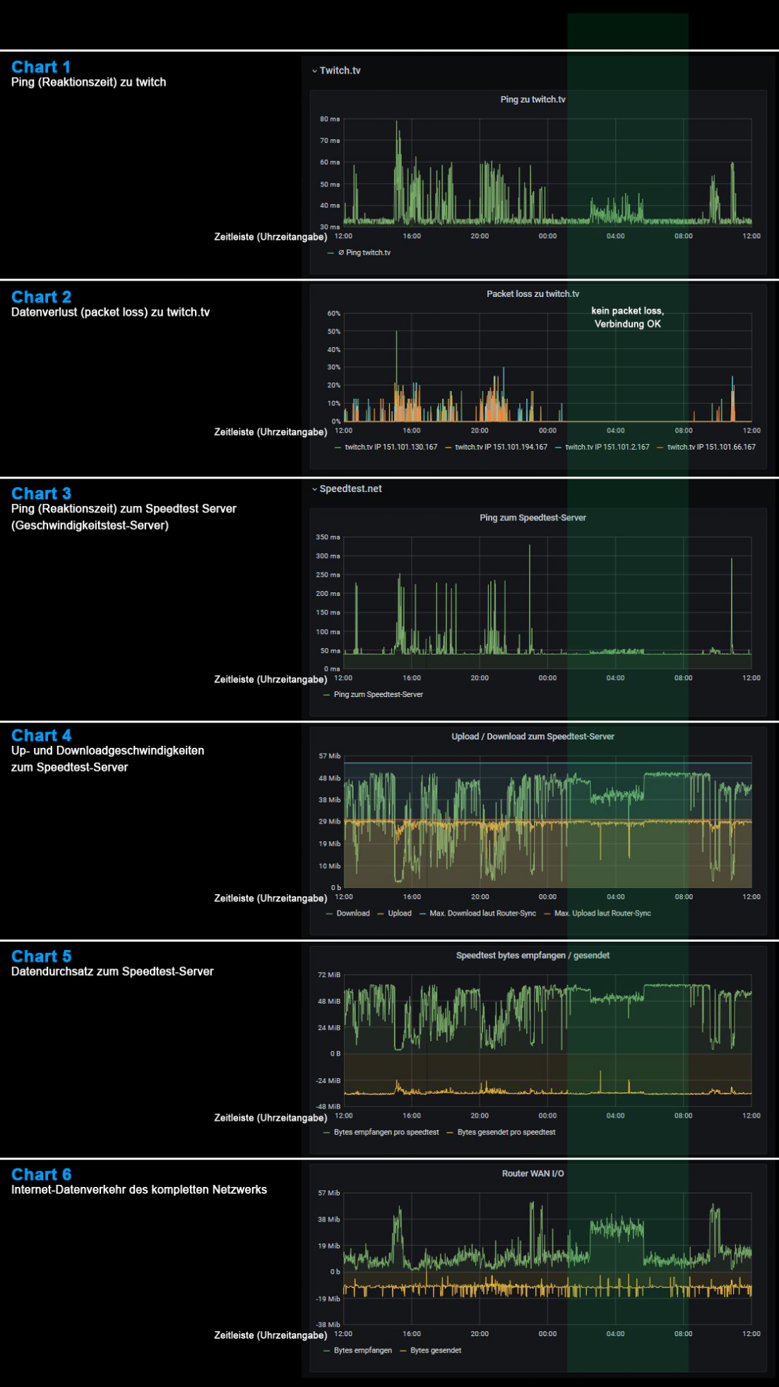
Breitbandmessungsprotokoll eines DNS:NET-Anschlusses über 24 Stunden
Klicken Sie unter den Charts auf: "Zum Fortfahren bitte hier klicken"
Es werden einzelne Aspekte erklärt.

Bei den senkrechten Streifen müssen die Charts in Abhängigkeit voneinander interpretiert werden, was aber hier zu aufwendig wäre. Es wird aber trotzdem deutlich, wie absolut mangelbehaftet dieser DNS:NET-Anschluss ist.


Der senkrechte grüne Streifen beschreibt den Sollzustand des Anschlusses, der, wie man sieht, nur zwischen ca. 1:00 Uhr nachts und 8:00 Uhr morgens erreicht wird (besonders deutlich in den Charts 2, kein packet-loss und 3, sehr gute Reaktionszeiten des Speedtest-Servers zu sehen).
Pro-Bürger Mittenwalde           unabhängig - dem Bürger verpflichtet
Lutz Krause, Lindenstraße 15, 15749 Mittenwalde / Krummensee       Tel.: +49.172.3024981
Pro Bürger Mittenwalde   unabhängig - dem Bürger verpflichtet      Lutz Krause, Lindenstraße 15, 15749 Mittenwalde / Krummensee        Tel.: +49.172.3024981
Pro-Bürger Mittenwalde
unabhängig - dem Bürger verpflichtet
Lutz Krause
Lindenstraße 15
15749 Mittenwalde / Krummensee
Tel.: +49.172.3024981
Zurück zum Seiteninhalt