Ragow - Problem Internet - Pro Bürger Mittenwalde

hellblaues Quadrat
RO
unabhängig - dem Bürger verpflichtet
P
ÜRGER
B
unabhängig - dem Bürger verpflichtet
Mittenwalde
Mittenwalde
Mittenwalde
Pro Bürger Mittenwalde
Direkt zum Seiteninhalt
Ein Beitrag vom 02.05.2021

Glasfaserausbau in Mittenwalde

Im Herbst vergangenen Jahres wurde angekündigt, die schon seit Jahren völlig überholte Aufgreifschwelle für eine mögliche Förderung von 30 Mbit/s auf 100 Mbit/s anzuheben. Anfang 2023 soll die Aufgreifschwelle völlig fallen. Im Februar diesen Jahres wurden die neuen Förderrichtlinien mit den neuen Aufgreifschwellen endlich veröffentlicht und freigegeben. Die Förderung ist allerdings nur dann möglich, wenn kein privater Anbieter ausbauen möchte.

Zeitgleich mit der Ankündigung des Falls der Aufgreifschwelle im vergangenen Jahr, stieg das Interesse privater Anbieter FTTH (Fiber to the home - Glasfaser in die Wohnung) in Mittenwalde auszubauen. Aktuell konkurrieren drei Anbieter:

  1. Open Infra GmbH, eine Tochtergesellschaft von Open Infra in Schweden,
    de.openinfra.com
    baut offene Glasfasernetze, d. h. verschiedene Provider (Internetdienstanbieter) können sich dort einmieten. Aktuell steht für den Bereich Internet, InternetNord.de mit einer Mindestvertragslaufzeit
    von 2 Jahren zur Verfügung. Danach ist der Vertrag monatlich kündbar.
  2. DSN:NET, ein Kommunikationsunternehmen in Berlin/Brandenburg
    dns-net.de
    baut ein eigenes Netz und bietet demzufolge nur selbst Internetdienste an, mit einer Mindestvertragslaufzeit von 2 Jahren. Der Vertrag verlängert sich jeweils um ein Jahr, wenn er nicht rechtzeitig gekündigt wird.
  3. Deutsche Glasfaser, seit 2015 ist der amerikanische Investor Kohlberg, Kravis, Robertsund Co. mit Anlagen im Gesamtwert von 131,1 Mrd. US-Dollar Mehrheitsgesellschafter neben der Reggeborgh-Gruppe als Minderheitsanteilseigner
    deutsche-glasfaser.de
    baut ebenfalls ein eigenes Netz und bietet demzufolge auch nur selbst Internetdienste an, ebenfalls mit einer Mindestvertragslaufzeit von zwei Jahren. Auch hier verlängert sich der Vertrag um ein Jahr, wenn er nicht rechtzeitig gekündigt wird.

Deutsche Glasfaser hat angekündigt auf jeden Fall ausbauen zu wollen, Open Infra und DNS:NET bauen nur aus, wenn eine bestimmte Anzahl von Kunden einen Ausbau wirtschaftlich erscheinen lassen. Alle drei Firmen wurden um Stellungnahme zu einer technischen Anforderungsliste für einen Breitbandanschluss gebeten, die ihnen vorgelegt wurde.


Technischer Vergleich der Anbieter in Form einer Tabelle


Zu erfüllende Kriterien
Open Infra / InternetNord
DNS:NET
Deutsche Glasfaser





1.
Die vereinbarte Geschwindigkeit muss im Up und
Download mindestens 80% der vertraglich
festgelegten Geschwindigkeiten entsprechen.
Bis 1000 Mbit/s kein Problem,
darüber abhängig von Hardware des Kunden
Keine Aussage über die Mindestgeschwindigkeit,
Verweis auf Produktblätter
Laut Leistungsbeschreibung
wird dies
gewährleistet
2.
Die Verbindung muss stabil und ohne packetloss sein.
Kein Problem
Kein packet-loss zu erwarten
Keine Garantie, was von DG
beeinflusst werden kann, ist
von hoher Qualität
3.
Die mittlere Verfügbarkeit eines kundenseitig intakten
Internet-Zugangs muss bei mind. 97,0%
im Jahresdurchschnitt liegen.
beträgt 97,5 % und ist vertraglich festgelegt
Gemäß den AGB durchschnittlich gemittelte Verfügbarkeit 98,5%
Laut Leistungsbeschreibung
98,5%
4.
Bei voraussehbaren Ausfällen sollte der Kunde
mind. eine Woche vorher infor-miert werden.
Veröffentlichung auf einer Website unter Netzwerkstatus 1)
rechtzeitige Information im
Rahmen zeitlicher Möglichkeiten
Veröffentlichung eine
Woche vorher auf einer
Website 1)
5.
Zwangstrennungen des Anschlusses sind zu
unterlassen.
Werden nur auf Anweisung der BNA vorgenommen 2)
Zwangstrennungen werden
vorgenommen
zur Zeit keine Zwangstrennungen
6.
Kein Routing außerhalb Deutschlands bei
Zieladressen innerhalb Deutschlands.
Kein Problem
In der Regel kein Routing
außerhalb Deutschlands
Routing außerhalb Deutschlands
kann nicht ausgeschlossen
werden
7.
lPv4 und IPv6 im Dual-Stack verfahren.
momentan nur IPv4, IPv6 ist 2022/2023 geplant 3)
Wird in den nächsten
Monaten eingeführt
Ja
8.
Keine Carrrier-grade NAT Verbindungen.
Wird langsam umgestellt
(2022/2023) öffentliche
IPv4 Adresse möglich
Kann bei Bedarf für
geschäftliche Nutzung
umgestellt werden
Privat: Carrier-grade NAT
Geschäftlich: öffentliche IPv4
möglich
9.
Die Latenzen dürfen innerhalb von Deutschland
und den Anrainerstaaten 25ms betragen und
40ms nicht überschreiten.
Kein Problem
Keinen Einfluß auf Latenzen
von Fremdnetzen4)
Keinen Einfluß auf Latenzen
von Fremdnetzen 4)
1) Laut Auskunft von Open Infra/InternetNord und Deutsche Glasfaser, d. h. der Kunde muss sich selbst die Informationen holen.
2) Laut Auskunft von Open Infra/InternetNord gibt es täglich eine Zwangstrennung.
3) Planungsphase noch nicht abgeschlossen, daher keine näheren Informationen.
4) Latenzen sind hauptsächlich abhängig vom Routing und der diesbezüglichen Verträge mit anderen ISPs.


Demzufolge erfüllt keine der drei Firmen die Anforderungen vollumfänglich.

Es bleibt also nur die Möglichkeit für jeden einzelnen potentiellen Kunden, die unterschiedlichen Geschäftsmodelle zu bewerten, die verschiedenen Angebote und Verträge genauestens zu prüfen und draufhin zu entscheiden, wem er sein Vertrauen schenken möchte.

Ein Problem stellt allerdings die Tatsache dar, dass sowohl Open Infra als auch DNS:NET eine Mindestanzahl von Kunden brauchen, damit der Ausbau sich rechnet. Es könnte also passieren, dass keiner der beiden Anbieter die erforderliche Anzahl von Kunden generieren kann und somit nur noch Deutsche Glasfaser übrig bleibt, die ja laut eigener Aussage ohne Bedingungen ausbauen wird. Eine Überlegung wäre vielleicht, wenn die Bürger sich absprechen und für einen Anbieter entscheiden würden - leider ist dies zu Pandemiezeiten vermutlich extrem schwer möglich.

Die aktuelle Situation ist, besonders für Ragow, mal wieder überaus unglücklich.<span style='vertical-align: 5px'>2)</span>
Aus gegebenem Anlass und hier vorgezogen, ein Beitrag vom 04.06.2020

Umfrage zum Thema Internet - Soll DNS:NET in Ragow weiter ausbauen?

Bei der letzten Ortsbeiratssitzung vom 27.05.2020 wurde beschlossen, dass es eine Umfrage zum Thema Internet geben wird. Die Bürger können entscheiden, ob DNS:NET weiter in Ragow ausbauen soll, oder ob sie lieber auf die neuen Förderrichtlinien warten möchten. Wir sind bemüht, ständig weitere wichtige Informationen einzuholen, die wir Ihnen hier gerne zur Verfügung stellen werden.

Folgendes sollte unter momentanem Kenntnisstand berücksichtigt werden:

Ein Telefonat mit der Wirtschaftsförderungsgesellschaft am 20.05.2020 hat ergeben, dass die Förderrichtlinien für die 3. Förderrunde noch nicht feststehen. Wir bemühen uns herauszufinden, wann diese Richtlinien erhältlich sein werden und wann diese Förderrunde beginnt. Angestrebt ist dann vermutlich der Ausbau FTTH (Glasfaser ins Haus). Es kann aber auch geschehen, dass eine niedrigere Aufgreifschwelle wie z. B. 100 Mbit/s oder vielleicht 250 Mbit/s zugrunde gelegt werden.

Daraus folgen drei denkbare Szenarien:
  1. Stimmt die Stadt dem Ausbau FTTH (Glasfaser ins Haus) durch DNS:NET jetzt zu, wird die Telekom aller Wahrscheinlichkeit nach niemals in Ragow ausbauen. Das Monopol von DNS:NET bleibt bestehen und es gibt, zumindest für die Bereiche Ragows die weder von der Telekom mit FTTH (Glasfaser ins Haus) noch von Vodafone versorgt werden (d. h. das komplette alte Dorf sowie kleine Teile des neuen Dorfes), keine Möglichkeit zu einem anderen Anbieter zu wechseln, der einen zeitgemäßen Anschluss anbietet.
  2. Lehnt die Stadt den Ausbau FTTH (Glasfaser ins Haus) durch DNS:NET ab und die niedrigere Aufgreifschwelle von 100 Mbit/s wird den Förderrichtlinien zugrunde gelegt, dann bleibt alles so wie es jetzt ist, da DNS:NET 100 Mbit/s anbietet und Ragow damit als versorgt gilt.
  3. Lehnt die Stadt den Ausbau FTTH (Glasfaser ins Haus) durch DNS:NET ab und  FTTH (Glasfaser ins Haus) wird den Förderrichtlinien zugrunde gelegt, dann sollte es eigentlich eine Ausschreibung geben und es bestünde evtl. die Chance, dass die Telekom Ragow ausbaut.

Um sich diese dritte Möglichkeit offen zu halten, sollte man eine Entscheidung über den Ausbau FTTH (Glasfaser ins Haus) vielleicht erst dann treffen, wenn die Förderrichtlinien für die dritte Förderrunde feststehen.

Da DNS:NET es in den vergangenen fast 9 Jahren nicht geschafft hat, einen zuverlässigen Anschluss zu liefern, bestehen beträchtliche Zweifel, dass ein weiterer Ausbau durch diese Firma eine grundlegende Verbesserung bringt. Denn nicht nur ein Glasfaseranschluss ist hier entscheidend, sondern auch die dahinterstehende Technik und das Routing, d. h. über welche und wieviele Zwischenstationen die Daten geleitet werden.

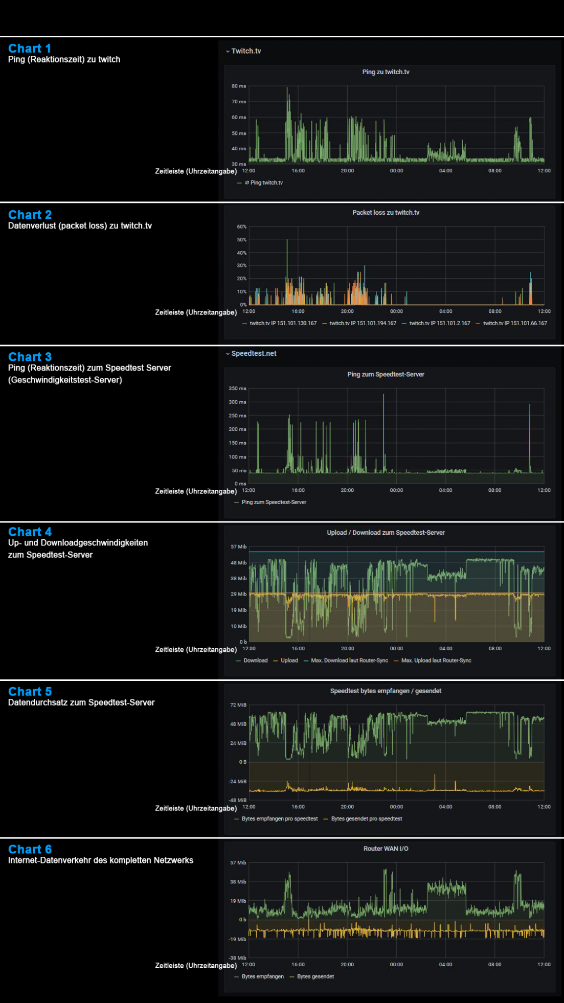
Damit Sie sich selbst ein objektives Bild machen können, versuchen wir an dieser Stelle ein Breitbandmessungsprotokoll eines DNS:NET-Anschlusses wenigstens grob zu erklären. Auch für technisch nicht so versierte Menschen, wie die meisten von uns es sind, dürfte es damit möglich sein, die Qualität eines DNS:NET-Internetanschlusses zu beurteilen.



Breitbandmessungsprotokoll eines DNS:NET-Anschlusses über 24 Stunden
Klicken Sie unter den Charts auf: "Zum Fortfahren bitte hier klicken"
Es werden einzelne Aspekte erklärt.

Ist Ragow in Bezug auf eine zeitgemäße Internetanbindung versorgt oder nicht?

Das ist hier die Frage. Ragow, ein Ortsteil Mittenwaldes mit fast 2000 Einwohnern, Tendenz steigend, hat eine absolut katastrophale Internetanbindung. Wie es aussieht, wird sich daran auch nichts ändern, jedenfalls nicht für den aktuellen Gebäudebestand. Die Herausforderung ist:

Ragow gilt offiziell als versorgt.

Im gesamten Ort bietet die Telekom Internetzugänge zwischen 2 und 6 Mbit/s an, im Neubaugebiet (Baubeginn 2018/19) bis zu 1000 Mbit/s (FTTH = Glasfaser ins Haus). Vodafone bietet in Teilen des Wohnparks bis zu 1000 Mbit/s und DNS:NET bietet angeblich im gesamten Ort bis zu 100 Mbit/s an.

Wo also liegt das Problem? Ganz Ragow ist doch mit bis zu 100 Mbit/s von DNS:NET versorgt.

Genau das ist das Problem:
DNS:NET bietet für Ragow Verbindungen bis 100 Mbit/s, effektiv kommen aber in der Mitte der Dorfstraße beispielsweise nur max. 70 Mbit/s an. Die meisten Haushalte liegen aber wesentlich weiter vom Verteiler entfernt, daher verringert sich die Geschwindigkeit erheblich. Man kann von weit unter 50 Mbit/s ausgehen. Außerdem sind die Verbindungen nicht stabil, d. h. mit packet-loss (Verlust von Datenpaketen, z. B. auch von Wortteilen und ganzen Worten beim Telefonieren) behaftet. Externe Server der Kunden werden bei einem Ausfall während eines Updates, wenn auch nur Sekunden dauernd, softwareseitig unbrauchbar gemacht. Die Kunden haben dann oft mehrere Tage damit zu tun, die Server neu aufzusetzen. Webseiten, die auf diesen Servern liegen, sind dementsprechend auch nicht zu erreichen und diverse andere internetbasierte Programme, wie E-Mail, Voice-Dienste, Telefon, etc. fallen ebenfalls aus. DNS:NET bietet nur IPv4 und nicht IPv4 in Verbindung mit IPv6 an, was zu Latenzproblemen (Latenzzeit = Verzögerungszeit) führt. Das wiederum ist ein Problem für die Bearbeitung von Daten auf externen Servern, das Streamen von Filmen, Spielen etc.. Die scheinbare Knappheit von IPv4 Adressen bei DNS:NET führt dazu, dass Kunden ungefragt und uninformiert auf Carrier-grade NAT (https://de.wikipedia.org/wiki/Carrier-grade_NAT) umgestellt werden, was den externen Zugriff auf die eigene Peripherie, Stichwort SmartHome, unmöglich macht (Steuerung der Heizung, Kameras, Jalousien, Solaranlagen, NAS etc.). Für technisch Versierte hier noch ein Link zur Auswertung eines DNS:NET Internetanschlusses: https://dsl.leises-ragow.de

Übrigens, die hier geschilderten Probleme liegen nicht nur an den größtenteils zu langen Kupferkabelstrecken, sondern auch an der verwendeten Technik. Beschwerden werden nachweislich mit Laufzeiten von mehr als vier Monaten bearbeitet oder verschwinden einfach ganz. Gelegentlich gibt es Gutschriften, aber der Kunde braucht keine Gutschrift, sondern eine funktionierende Verbindung. Die Corona-Pandemie führt uns ja gerade sehr deutlich vor Augen, von welch existenzieller Bedeutung eine schnelle und vor allem auch stabile Internetverbindung ist. Stichworte sind hier insbesondere Homeschooling und Homeoffice.

Kann man also behaupten, Ragow sei versorgt?

Es kommt ganz darauf an, wen man fragt. Fragt man die betroffenen Bürger, von denen einige schon seit mehr als neun Jahren für eine zeitgemäße Internetanbindung kämpfen, lautet die eindeutige Antwort:

Nein!

Fragt man aber die Verantwortlichen, dann lautet die Antwort ja, denn:

Ragow wurde deshalb in der letzten Förderrunde bzgl. Breitbandausbau nicht berücksichtigt.

Und sollten Ihre Hoffnungen nun auf der neuen Förderrunde liegen, die Glasfaser ins Haus beinhaltet, kann ich Ihnen mitteilen, dass bereits ein Angebot in der Stadt Mittenwalde vorliegt. Dreimal dürfen Sie raten von wem ....



Beitrag vom 10.05.2020

Fortsetzung:


Wie kam es zu dieser Situation?

In den Jahren 2010/11 gab es eine Ausschreibung bzgl. des Internetausbaus für einige Ortsteile der Stadt Mittenwalde, wie z. B. Schenkendorf/Krummensee, Gallun und unter anderem auch für Ragow.
 
Das Unglaubliche ist:
 
Noch vor Abschluss des Verfahrens wurden im Amtsblatt vom Februar 2011 Informationen veröffentlicht, aus denen die Anbieter entnehmen konnten, ob sie den Zuschlag für Gallun/Ragow bekommen würden.


Einer der Bewerber (DNS:NET) reagierte unverzüglich und bot, noch vor Ende der Ausschreibung und nur für Ragow, den kostenlosen Ausbau an.

Die Stadt Mittenwalde nahm dieses Angebot an und schuf damit de facto ein Monopol für DNS:NET. Es wurde im Laufe der Zeit deutlich, dass man Ragow damit anscheinend jede Möglichkeit nahm, eine flächendeckende und stabile Internetanbindung zu erhalten. Obwohl Ragower in zahlreichen Ortsbeiratssitzungen und Stadtverordnetenversammlungen die Probleme mit DNS:NET immer wieder schilderten, gab es keinerlei Lösungsansätze. Es gab immer nur die gleiche Aussage: Durch DNS:NET gelte Ragow offiziell als versorgt.
 
Wer sich für Details interessiert, kann gerne hier schauen:
Logbuch mit Links zu Originaldokumenten

Die Bewohner der nur von DNS:NET und der Telekom versorgten Bereiche Ragows haben lediglich die Wahl zwischen einer relativ schnellen, aber völlig instabilen Verbindung und einer extrem langsamen, dafür aber stabilen Verbindung. Kurzzeitig bot die Telekom noch Hybridverbindungen an, die aber, je nach Tageszeit, extrem schwankende Geschwindigkeiten aufweisen und mittlerweile nicht mehr für Neukunden erhältlich sind. Grund dafür ist der unzureichend ausgebaute Funkmast.

Bei der 2. Förderrunde wurden die völlig unterversorgten Ortsteile Motzen, Töpchin, Brusendorf, und Gallun von der Telekom über Vectoring ausgebaut. Damit werden Geschwindigkeiten von mindestens 50 Mbit/s erreicht, was die offizielle Zielsetzung dieser Förderrunde war. Schenkendorf/Krummensee wurde zwar in der 1. Förderrunde von Eon Edis (Provider: Stadtwerke Schwedt) ausgebaut, aber anscheinend mit einem ähnlichen Ergebnis wie Ragow in Bezug auf DNS:NET. Im Gegensatz zu Ragow wurde Schenkendorf/Krummensee aber in der 2. Förderrunde sogar mit FTTH (Glasfaser ins Haus, Geschwindigkeit: 1000 Mbit/s) versorgt. Für diese 2. Förderrunde gab es in Abstimmung mit der Stadt eine Bedarfsanalyse zum Thema Internet und Ragow wurde als versorgt ausgewiesen.

Es stellt sich die Frage:

Warum ließ der stellvertretende Bürgermeister, Fachbereichsleiter Infrastrukturservice und Wahlleiter, selbst wohnhaft in Schenkendorf/Krummensee, der schon allein aus persönlicher Erfahrung die Unzulänglichkeiten der 1. Förderrunde kennen durfte es zu, dass Ragow im Gegensatz zu Schenkendorf Krummensee als versorgt ausgewiesen wurde?
Artikel zum Breitbandausbau im Amtsblatt vom Februar 2011
Noch anzumerken wäre, dass fast alle Ortsteile Mittenwaldes letztendlich mit Fördermitteln der Wirtschaftsförderung und der Stadt von der Telekom ausgebaut wurden. Einzige Ausnahmen sind der Ortsteil Mittenwalde, der kostenlos von der Telekom ausgebaut wurde und der Ortsteil Ragow, der „kostenlos“ von DNS:NET "ausgebaut" wurde. In Bezug auf DNS:NET in Verbindung mit Ragow ist „kostenlos“ vielleicht nicht ganz der richtige Ausdruck, denn die betroffenen Bürger Ragows zahlen den Preis:

1. in Form einer unzuverlässigen Anbindung, die eine vernünftige Nutzung unmöglich macht,
2. in Form von zusätzlichen Kosten durch Schäden, die beim Kunden entstehen,
3. in Form höherer Gebühren.



Beitrag vom 16.05.2020


Fortsetzung:


Was bringt die Zukunft für Ragows Internetanbindung?

Nun steht die 3. Förderrunde "Brandenburg Glasfaser 2020 III" vor der Tür und mit ihr die Firma DNS:NET, die bereits ein Angebot für FTTH (Glasfaser ins Haus) abgegeben hat und die bereits wieder Kundenwerbung in Ragow betreibt.

Was bedeutet der Ausbau durch DNS:NET für die Bürger?

Wie bereits zuvor erwähnt, werden sich die Probleme höchstwahrscheinlich fortsetzen, denn sie sind nicht allein auf die größtenteils zu langen Kupferkabelstrecken zurückzuführen. Da DNS:NET es in fast 9 Jahren nicht geschafft hat das zu liefern, was von DNS:NET angeboten wird und was die Kunden bestellt und auch bezahlt haben, steht zu befürchten, dass sich dies auch für die Zukunft fortsetzen wird. Weiterhin ist zu bedenken, dass es dadurch keinen Wettbewerb geben wird, denn die üblichen Provider mieten sich nicht in eine Vielzahl kleiner Netze, wie das der DNS:NET ein. Dies wäre wegen des hohen organisatorischen Aufwands wirtschaftlich völlig unrentabel.
 
Hier noch mal ein kleiner Preisvergleich, um auch diesen Aspekt nicht unberücksichtigt zu lassen:

Stand vom 08.05.2019, Download 100 Mbit/s, Upload 40 Mbit/s, monatliche Durchschnittspreise bei 24 Monaten Laufzeit:
Telekom:        23,70 Euro
Vodafone:      24,16 Euro
1&1:               28,73 Euro
O2:                 32,91 Euro
In diesen Preisen sind teilweise noch Zusatzleistungen wie TV, Allnet-Flat u. ä. enthalten.

DNS:NET      39,90 Euro allerdings mit einem Upload von nur 10 Mbit/s.
Quelle: https://dns-net.de/downloads/produktdatenblaetter/DNSNET_FTTH_XL_100_MBIT.pdf

In der nächsten Ortsbeiratssitzung, am 27.05.2020 um 19:00 Uhr, in der Mehrzweckhalle Mittenwalde, Schulstraße 1, steht das Thema Internet auf der Tagesordnung. Eigentlich wären alle betroffenen Bürger gut beraten, an dieser Sitzung teilzunehmen und ihren Vertretern mitzuteilen, was sie möchten. Leider ist die Teilnehmerzahl wegen der Corona Pandemie beschränkt, d. h. es wir nur eine begrenzte Anzahl von Sitzplätzen zur Verfügung stehen. Wenn diese besetzt sind, wird niemand mehr eingelassen. Es wäre auch schön gewesen, wenn man eine Versammlung zu diesem Thema hätte durchführen können, aber leider ist auch das durch das Corona-Virus unmöglich. Es bleibt also nur der Weg über das Internet. Vielleicht wäre es hilfreich, wenn möglichst viele Bürger die Stadt Mittenwalde und/oder den Landrat und/oder die Wirtschaftsförderungsgesellschaft und/oder die Bundesnetzagentur und/oder das Gigabitbüro oder vorzugsweise alle zusammen anmailen würden, um deutlich zu machen, dass Ragow eben nicht versorgt ist.

Da diese Situation allein dem Verschulden der Verwaltung in den Jahren 2010/11 zuzuschreiben ist, sollte die Stadt endlich die Verantwortung übernehmen und - wie auch immer - für einen entsprechenden Ausbau durch die Telekom sorgen. Ein Abschieben des Problems und damit der Kosten auf die Bürger, die sich ja selbst eine Leitung legen lassen können, ist völlig inakzeptabel.

 
 
Ragow fordert nur das, was für alle anderen Ortsteile bereits umgesetzt wurde, nämlich den Ausbau durch die Telekom, vorzugsweise wie in Schenkendorf/Krummensee, mit FTTH (Glasfaser ins Haus).
 


Beitrag vom 24.05.2020

Fortsetzung folgt!
Pro-Bürger Mittenwalde           unabhängig - dem Bürger verpflichtet
Lutz Krause, Lindenstraße 15, 15749 Mittenwalde / Krummensee       Tel.: +49.172.3024981
Pro Bürger Mittenwalde   unabhängig - dem Bürger verpflichtet      Lutz Krause, Lindenstraße 15, 15749 Mittenwalde / Krummensee        Tel.: +49.172.3024981
Pro-Bürger Mittenwalde
unabhängig - dem Bürger verpflichtet
Lutz Krause
Lindenstraße 15
15749 Mittenwalde / Krummensee
Tel.: +49.172.3024981
Zurück zum Seiteninhalt